طراحی، تامین، ساخت خط تولید روغن غی

خط تولید روغن غی کلید در دست

هدف: ایجاد خط تولید کاملا اتوماتیک تولید روغن غی با نام کره آشپرخانه
اسکوپ پروژه و حدود تعهدات فن پاد:

  • طراحی و مهندسی فرآیند:توسعه کامل P&ID برای کل خط، تهیه نقشه های سه بعدی خط تولید، سایزینگ تجهیزات، تهیه MTO ، تهیه نقشه های الکتریکال خط تولید، نقشه های تابلو برق و کنترل و برنامه نویسی PLC
  • سیستم ذخیره و آماده سازی افزودنی های فاز آبی و فاز چربی
  • سیستم امولسیون و دوزینگ خودکار:
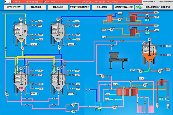
    سیستمی با دو مخزن امولسیون ژاکت دار 6 تنی ، با استفاده از مدارهای آب سرد و گرم برای کنترل دقیق دما
  • واحد پاستوریزاسیون چربی: یک پاستوریزه کننده اختصاصی برای ترکیب چربی طراحی و ساخته شده است و ایمنی میکروبیولوژیکی را تضمین می کند.
  • یک میکسر صنعتی با برش بالا(های شیر) و همزن داخل مخزن برای همگن سازی کامل آب، مخلوط چربی و مواد افزودنی
  • پیاده سازی لودسل های آلفالاوال بر روی تمام مخازن حیاتی برای دوز با دقت بالا و مدیریت دستور پخت.
  • اتوماسیون و کنترل: ارائه یک راه حل اتوماسیون کامل با استفاده از پلت فرم PLC و HMI زیمنس که امکان کنترل کامل فرآیند، مدیریت دستور العمل و ثبت داده ها.
... 
این یک متن تست است.
این یک متن تست است.
این یک متن تست است.
این یک متن تست است.

پروژه های مرتبط